Product docs and API reference are now on Akamai TechDocs.
Search product docs.
Search for “” in product docs.
Search API reference.
Search for “” in API reference.
Search Results
 results matching 
 results
No Results
Filters
Guides - View and Manage Longview Clients
View real-time system metrics and resource utilization to gain insight into your Linux-based cloud workloads.
View Longview Clients
Log in to the Linode Cloud Manager and click the Longview link in the sidebar.


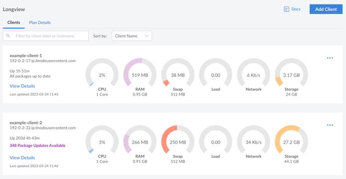
All existing Longview clients are displayed along with some basic system information and metrics, including:
- Hostname
- System uptime
- Available package updates
- Number of CPUs and CPU utilization
- Amount of system memory and memory utilization
- Amount of swap memory and swap utilization
- Average CPU load
- Network traffic
- Amount of disk space and disk utilization
Create a New Longview Client
To start capturing metrics for one of your Compute Instances (or other Linux systems), you can create a new Longview Client instance and install the Longview Agent. See Create a Longview Client and Install the Longview Agent for instructions.
Delete a Longview Client
Log in to the Linode Cloud Manager and click on the Longview link in the sidebar.
Click the ellipsis button corresponding to the Longview Client instance you’d like to remove and select delete.


Next, SSH into the Compute Instance or Linux system that the Longview Client was monitoring.
ssh user@192.0.2.17Uninstall the Longview Agent by removing the
linode-longviewpackage.
This page was originally published on